Treasure Data Workflow Utilization Dashboard allows you to gain better insights on how you are using TD Workflow and Custom Scripting.
Customers with the workflow feature flag turned on can view this dashboard.
To access the workflow utilization dashboard:
Log into the Treasure Data Console as an owner or administrator.
Select Control Panel.
Open Workflow Utilization.

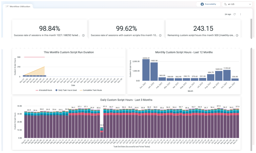
- The dashboard includes the following charts:
Success Rate of Sessions in This Month
Success Rate of Sessions with Custom Scripts
Remaining Custom Script Hours This Month
User-Defined Workflow Attempts - Last 14 Days
This Month's Custom Script Run Duration
Monthly Custom Script Hours - Last 12 Months
Daily Custom Script Hours - Last 3 Months
User-Defined Workflow Summary - Last 2 Months
The following chart is an example of the Workflow Utilization Dashboard, which includes this month’s success rate of sessions and the success rate of sessions with custom scripts. It also shows this month’s remaining custom script hours and user-defined workflow attempts over the last 14 days.

These charts show the current month’s script duration and custom script hours for the previous year as well as the daily custom script hours.

These charts also highlight the percentage of successfully completed sessions and indicate how long custom scripts ran.

The final chart reveals a summary of user-defined workflows for a two-month span.
